饥荒面板系统已制作完毕,基于Ubuntu22.04搭建的Dst-Admin-Go1.2.7面板
经过测试,开服配置等一切正常
可以私信我安装面板系统,只需要简单操作,即可直接开服
若自动启动失败,前往手动启动
首先我们SSH连接机器,输入以下代码
cd /root/panel/dst-admin-go.1.5.1
./start.sh
1
默认访问面板 IP:3001
账号:WiZ-Studio
密码:2257284051
NAT服务器须知|独立IP无需此步,跳转下一步
启动成功后,前往NAT管理页面,不会NAT也可以看详细教程,或者直接买独立IP吧
名称填写任意,外部端口可以留空,内部端口选择8082,协议选择TCP,之后访问IP+外部转发端口即可
之后可以打开我们的面板,这里的端口可以自己自定义个一个,之后将他转发出去
名称填写任意,外部端口可以留空,内部端口选择这里的(例如10999),协议选择UDP
10999若已被占用,可以看一眼nat默认分配出去的端口是哪一个,例如转发到了10084,那我们就把这里的端口也修改为10084,点击保存世界。
以后游戏访问就是外部IP显示的,例如1.1.1.1:10084,而面板则是上方转发的例如1.1.1.1:18082
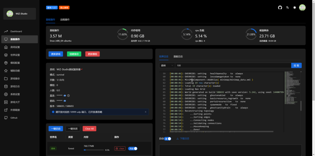
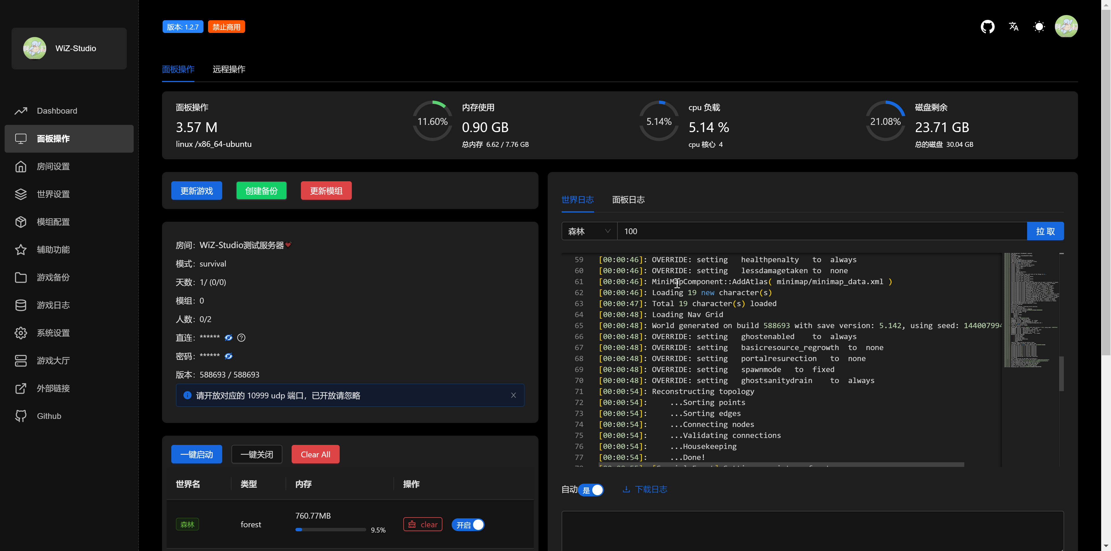
面板介绍
接下来看一下这个面板的截图吧,了解一下它的功能
经过测试,面板可以正常使用并且创建服务器。
服务器配置建议选择2H8G即可,官网点我
9950X拥有此镜像 | 2H8G+独立IP 108元/月
14700KF拥有此镜像 | 2H8G NAT网络 78元/月
私信我购买
如有需要可以添加Q:2257284051(Joel)
认准站长博客:https://www.wizstudio.cn
声明:本站所有文章,如无特殊说明或标注,均为本站原创发布。任何个人或组织,在未征得本站同意时,禁止复制、盗用、采集、发布本站内容到任何网站、书籍等各类媒体平台。如若本站内容侵犯了原著者的合法权益,可联系我们进行处理。




评论(0)